

IKCount
Conteo de personas y vehículos, Control de ocupación máxima, Gestión de visitantes y Estadísticas del flujo.
Control de Aforo
Gestione el flujo máximo de clientes de forma automática y en tiempo real.
Aforo Manual y Automático
Contador manual a través del dashboard o con app disponible para Android e iOS. Automático con cámara de conteo 3D .
Registro Histórico
Registro histórico del flujo de visitantes por día, semana, mes, año.
URL Semáforo con Ocupación
Informe a sus visitantes en tiempo real sobre la ocupación actual a través de un monitor.
Alertas de Ocupación Máxima
Las alertas de Ocupación Máxima lo ayudan a reaccionar a tiempo a posibles casos de sobre ocupación.
Integración con Plataformas de Terceros
Integración con plataformas de terceros a través de la API Restfull.
Control de Aforo
Los responsables de las instalaciones necesitan soluciones que permitan gestionar el flujo máximo de clientes de forma automática y en tiempo real. Además de controlar el aforo, nuestras soluciones pueden ofrecer funcionalidades adicionales que ayudan a conectar y mejorar la experiencia de clientes y / o visitantes.


Conteo de Personas Manual y Automático
Contador manual a través del dashboard o con app disponible para Android e iOS:
![]() | ![]() |
Automático con cámaras de conteo:
Gestión de Visitantes
- Gestión centralizada de visitantes y agendas.
- Lista negra de visitantes.
- Panel de aprobación de agendas.
- Flujo de aprobación personalizado.
- Creación de credenciales de acceso con código QR.
- Uso de QR existente en cédula de identidad chilena.


Control de Vehículos
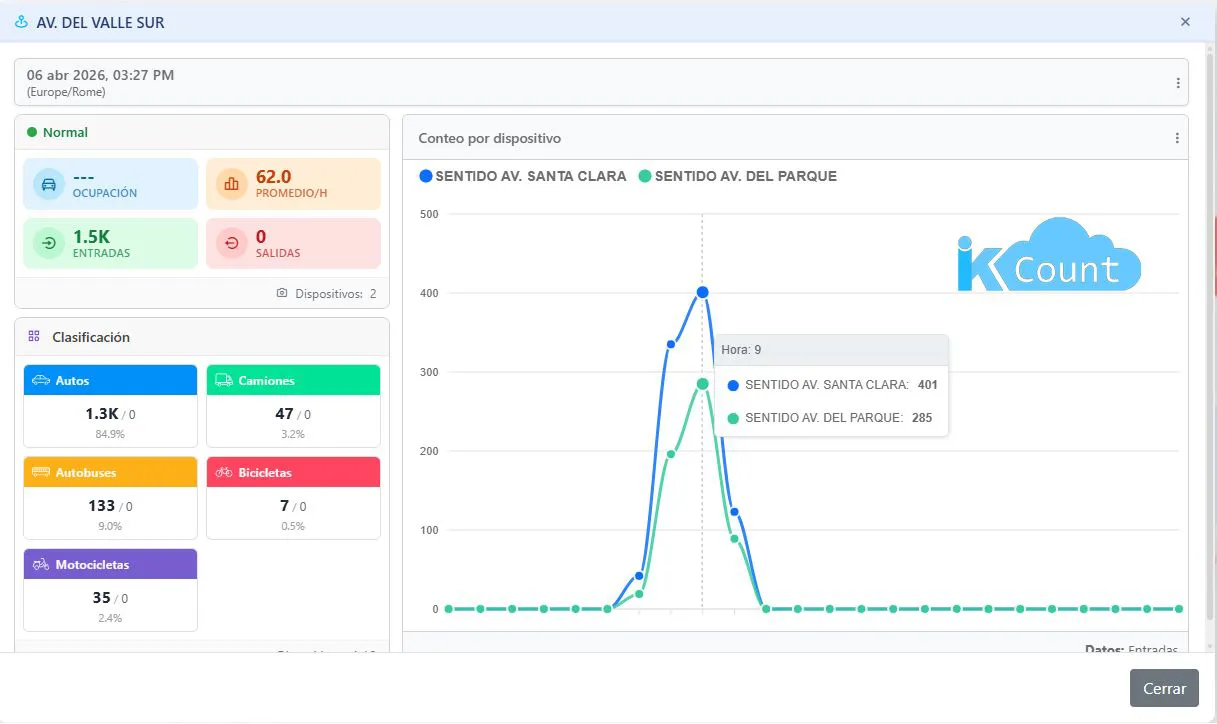
Ocupación vehicular en estacionamientos, flujo vehicular por periodos de tiempo, etc. Todo esto gracias los avanzados algoritmos que nos proporciona la cámara IB9365-EHTV-V2 de VIVOTEK, la que permite realizar varias mediciones en la misma imagen a través de diferentes reglas de conteo. La cámara nos permite clasificar los vehículos en 5 categorías: Autos, Camiones, Buses, Motos y Bicicletas.
El conteo de vehículos es fundamental para comprender los patrones de tráfico, identificar áreas problemáticas, planificar mejoras de carreteras y optimizar la gestión del tráfico en una región. Los datos recopilados también pueden ser utilizados para evaluar el impacto de eventos especiales, como conciertos o festivales, en el tráfico local, y para mejorar la seguridad vial al identificar puntos críticos con altos niveles de accidentes.
Integración con plataformas de terceros
Integración con plataformas de terceros a través de la API Restfull.

En la misma categoría
VIVOTEK SC9133-RTL
Cámara de conteo de personas con IA para altura de montaje y escenarios flexibles

Conteo de personas y vehículos, Control de ocupación máxima, Gestión de visitantes y Estadísticas del flujo.